GR8 Tech
Platform Updates

GR8 Products: What’s New in June?

30.06.25
Author: Vadim Steckler
Read time: 8 min
Published: 30.06.2025
Last Update: 19.12.2025

Author

Vadim Steckler
Vadim Steckler
Vadim Steckler
Technical Writer
Vadim Steckler

We’ve just rolled out a fresh batch of platform updates designed to make your operations smoother, faster, and more profitable. Whether you're looking to sharpen your sportsbook margins, boost casino engagement, or streamline day-to-day tasks, these new tools are built with your needs in mind.

🏄‍♀️ Player Account Management (PAM)

We’re excited to roll out the all-new My Account page, designed to enhance player experience and simplify account management. Built on a flexible CMS Widget-based architecture, this update allows you to customize and tailor player interactions seamlessly, all while ensuring smoother operations for your team.

Key Features for Operators:

  • Centralized Player Info: Access critical player details, including ID, name, and KYC status, in one clear view.

  • Balance & Transactions: Show current player balance, with optional deposit/withdrawal buttons for easy transactions.

  • KYC Tracking: Stay on top of compliance with customizable notifications at every verification stage—whether a player is unverified, in process, or declined.

  • Gamification Card: Boost player engagement by displaying achievements, points, and rewards through CRM gamification.

  • Configurable Account List: Offer personalized account-related information, giving players quick access to key settings and actions.

Added Flexibility for Your Business:

  • These widgets aren’t limited to the My Account page—you can place them on any widget-based page across your platform, such as integrating the gamification widget directly on the homepage.

  • The My Account page is fully customizable with other widgets (think promotional banners or QABs) to keep your content fresh and engaging.

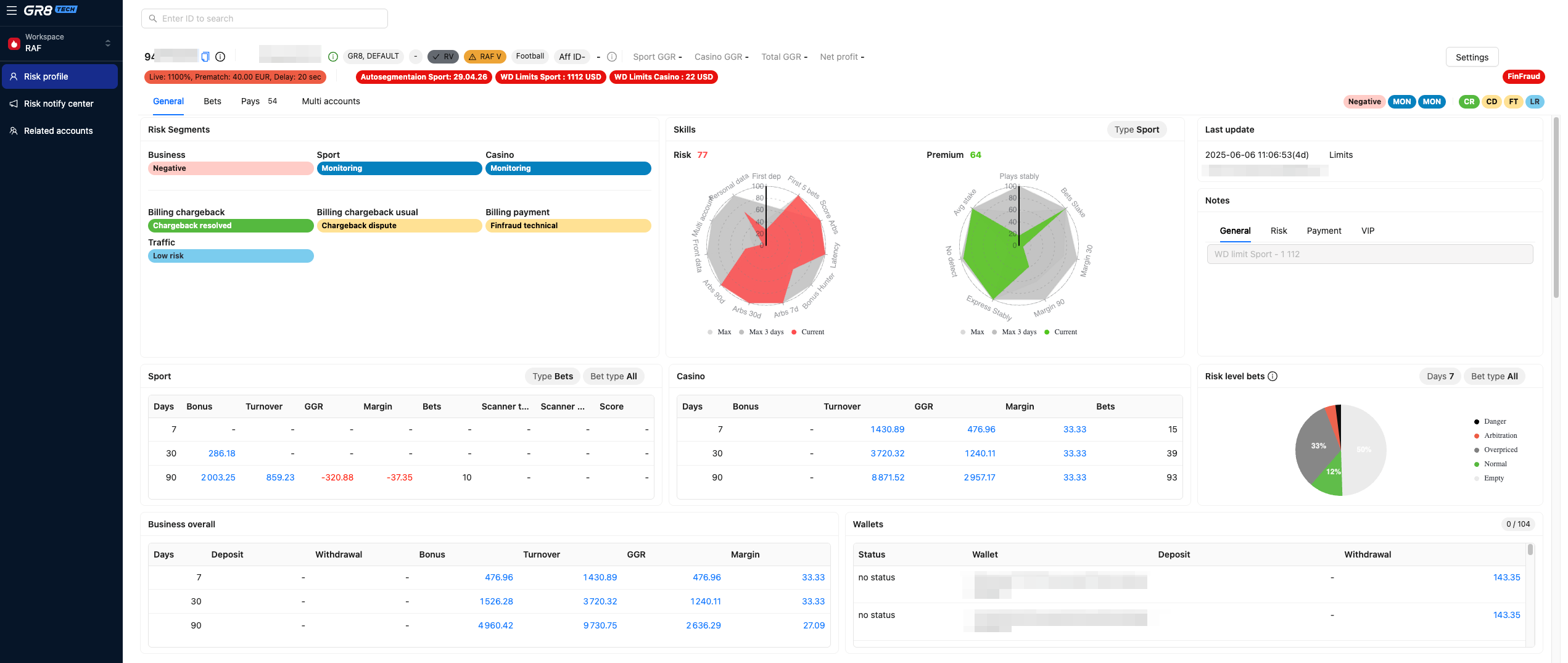
♻️ Unified Back-Office (UBO)

RAF Modules Now Live in UBO: Enhanced Risk Management at Your Fingertips

We have finally made three key RAF modules that have now been fully migrated to the UBO back office, marking an upgrade in how you manage risk across your brand. Now you have a centralized, modernized, and streamlined risk management system accessible from a single interface.

What’s Included in This Release?

Risk Profile Center: A comprehensive view of risk profiles, including:

  • General Risk Profile
  • Bets Space
  • Payments Space
  • Multi-Account Space

Risk Notification Center: Receive alerts and notifications for:

  • Risk Levels
  • Arbitrageur Accidents
  • Withdrawal Checks
  • Related Accounts
  • Multi-Accounts
  • Traffic Analysis
  • Wallet Linkage

What Operators Can Do Now:

  • Access all key risk management tools in one place, reducing the need for multiple interfaces.
  • Leverage enhanced insights to assess and manage player risk profiles more efficiently.
  • Receive real-time notifications, enabling immediate action on high-risk behavior.
  • Investigate and review connected accounts with improved visibility, helping you make more informed decisions.

UBO CMS—Preview Mode

You can now launch Preview Mode directly from the Page Variant or Widget editing view. This allows you to see your changes in real time, without needing to save or publish them. A faster, safer way to review edits before going live.

Miscellaneous Updates

  • Bulk Game Upload & Removal: You can now add or remove games in bulk within Game Categories and Themes using a CSV file. This enhancement significantly simplifies and speeds up casino game management. 

  • Currency Filter in Casino Monitor: Filter casino bets by selected currency, which is helpful in multi-currency environments.

  • Win Filter in Casino Monitor: This feature filters casino wins by numeric value (less than, greater than, or equal to), helping you spot big wins.

  • Net Payout Column in Casino Monitor: A new optional column shows Net Payout (after Withholding Taxes). To enable, open the table settings → gear icon and check the column. This reflects regional and license-specific tax deductions.

  • Wallet Currency Mode for BPS

  • Updated and Improved Audit Log Events

🏓 Sportsbook

Sport Bet Builder Widget

We’re excited to announce the release of the Bet Builder Widget – a new feature that allows users to combine multiple selections from a single match into one personalized bet. Designed to improve user engagement and betting efficiency, the widget leverages AI to deliver smart, intuitive betting experiences.

Key benefits:

  • Personalized Betting Suggestions: An AI model recommends the most relevant Bet Builder combinations for each player, boosting engagement and satisfaction.

  • Faster Betting Experience: Users can choose from ready-made Bet Builder options, saving time and improving conversion rates.

  • Higher Bet Value & Frequency: Recommendations include popular market combinations, helping increase both bet size and betting frequency.

  • Ready for Expansion: Upcoming support for Cricket and Live Events will introduce more markets and unlock even greater value.

Custom Bonus Balance Threshold for Auto-Cancellation of Sports Bonuses

We’ve introduced a flexible update that allows operators to set a custom minimum bonus balance threshold. Now, if a player’s bonus balance drops below this threshold and there are no unsettled bets, the bonus campaign will automatically close.

What’s Changed:
Previously, the auto-cancellation feature was triggered only when the bonus balance reached zero. Now, operators have the ability to define a specific threshold, offering more control and flexibility in managing bonus campaigns.

How to Enable:
To activate this feature for your brand, simply send a config request with the brand name and the minimum threshold amount (per currency) that should trigger the automatic closure.

🎲 Casino

Casino FE on Widgets Migration

We completed the first stage of the Casino on Widgets project, which will provide operators with a more efficient and streamlined experience.

What It Means for Operators:
From now on, all management, configuration, and interactions with the casino services UI can be done directly through the CMS interface, eliminating the need for EVA. This simplifies processes and empowers operators to manage their casino offerings more effectively.

What’s Next:
We’re preparing to launch the casino for all new brands using widgets and plan to begin migrating existing clients soon. This next phase will further enhance the flexibility and ease of managing your casino services.

⚙️ Customer Relationship Management (CRM)

New Events for CRM Engagement Mechanics: Boost Your Player Journeys

CRM Engagement Mechanics events, including Event Source and Event Activity, have been added to the Event System.

What’s New:
With this update, CRM Managers can now create customized player Journeys that incorporate communications about CRM Engagement Mechanics. This feature allows you to target or exclude users based on their participation and design tailored Journey scenarios to drive player engagement and retention.

This enhancement provides greater flexibility and precision, empowering operators to design more effective and personalized CRM strategies.


As always, more details are available in the knowledge hub for our clients. If you want more info about any feature, drop a comment below. ⬇️⬇️⬇️

GR8 features are unstoppable

Pick your solution and see how it can boost your business.

Your greatness starts here
Please rate the post
1 2 3 4 5
Thanks for your rating!
Ask us anything
By submitting this form, you confirm that you have read and understood our Privacy Notice.

Your road to
iGaming success
starts now

With GR8 Tech as your trusted iGaming partner,you will scale and dominate in no time.

Let's partner up